Logo
Video preview

Sesión 2.1 Introducción a la inversión indexada

Summary

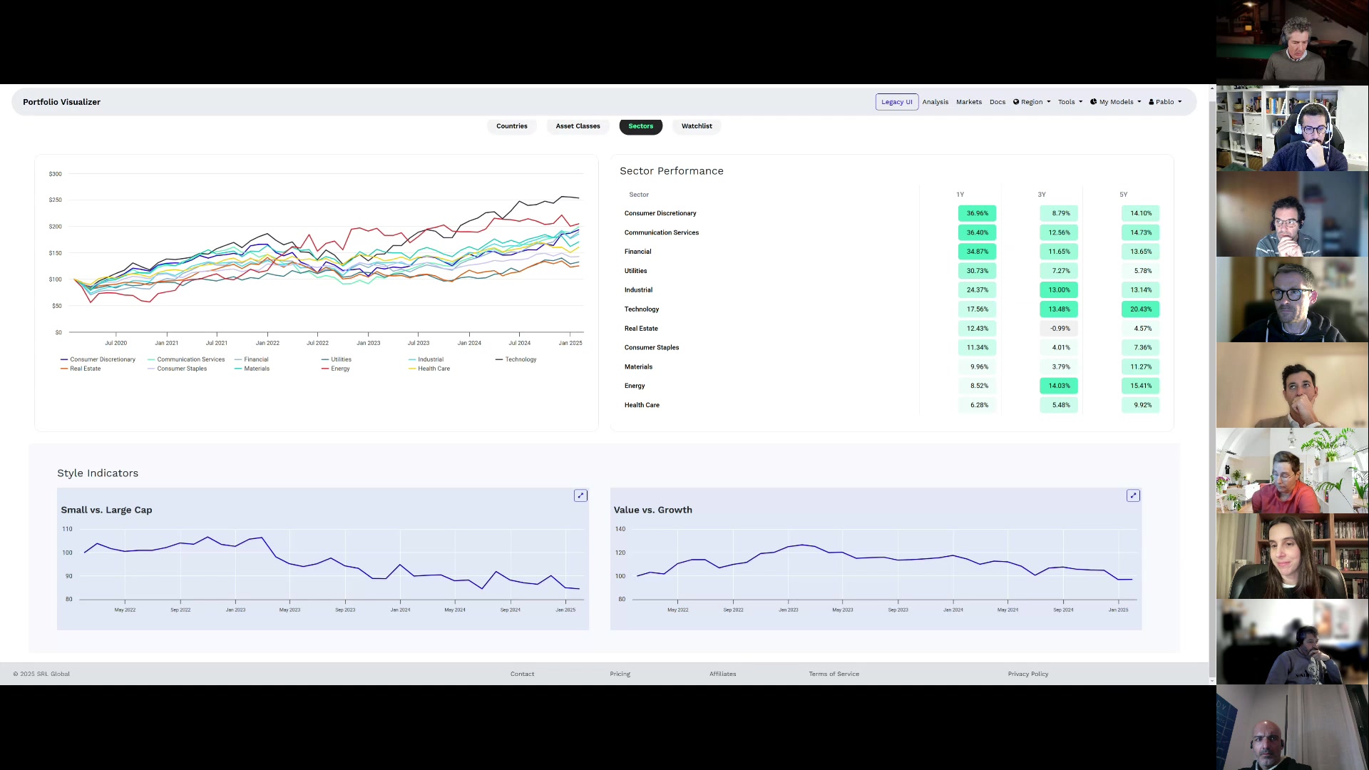
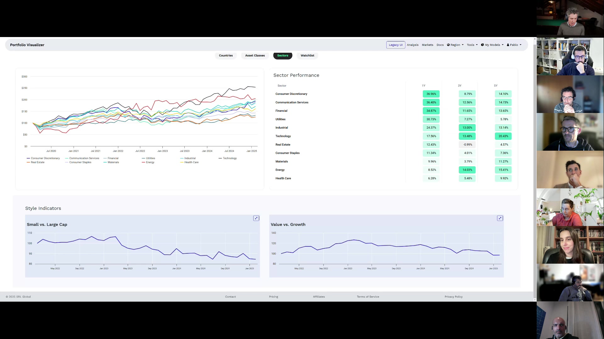
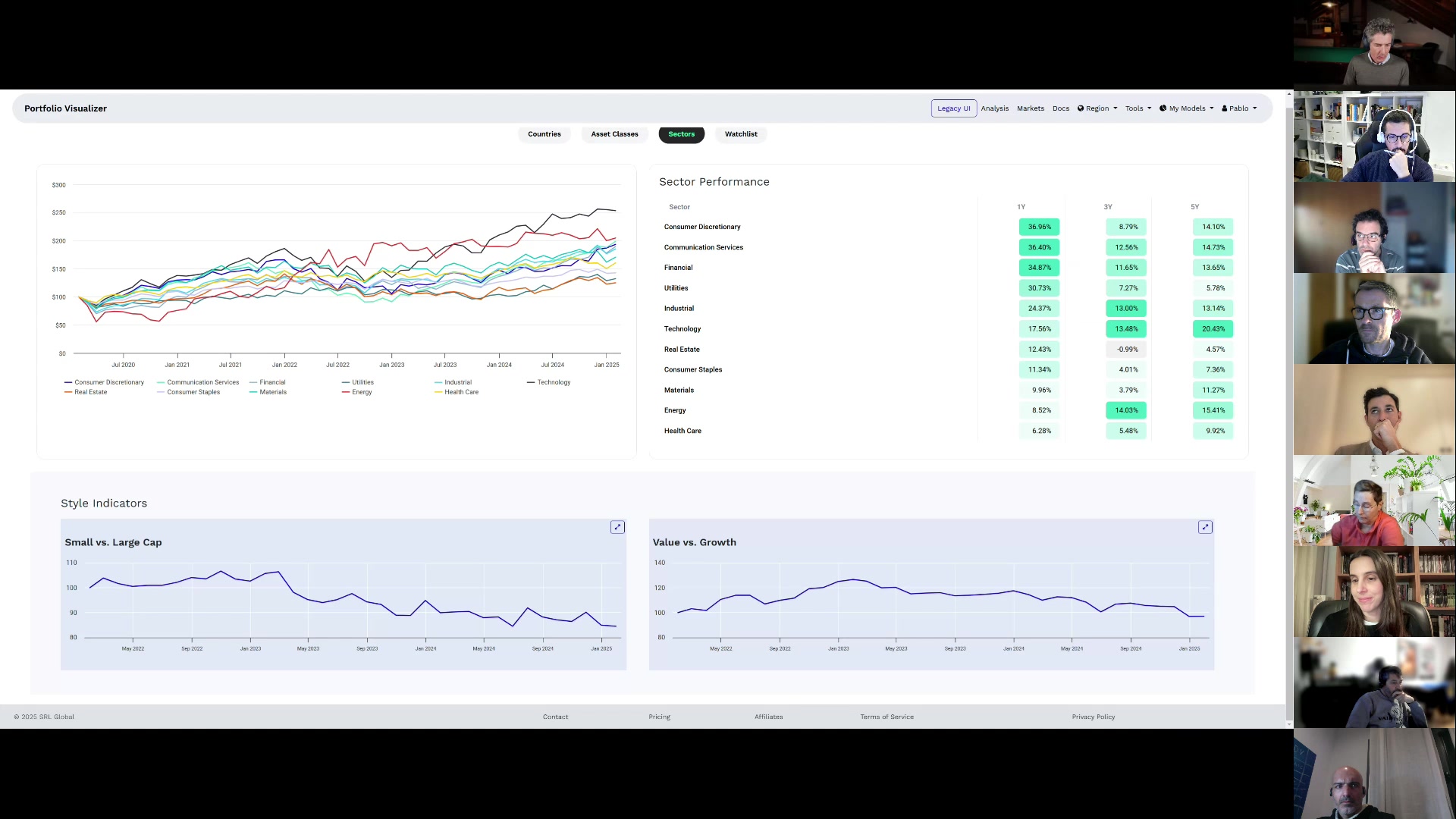
El video ofrece una introducción detallada a la inversión indexada, comparándola con la inversión en inmuebles y destacando sus ventajas en términos de liquidez, costos y rentabilidad a largo plazo. Se explica la importancia de construir una cartera núcleo sólida y permanente, complementada con una parte satélite para proteger la inversión y permitir cierta especulación controlada. Además, se abordan conceptos clave como la volatilidad, el ratio de Sharpe y Sortino, y se enfatiza la dificultad de seleccionar acciones individuales frente a la seguridad que ofrecen los índices diversificados.

Documentos adjuntos